公司簡介|組織構架|資質榮譽|案例展示|總經(jīng)理致辭|
集團新聞|環(huán)境熱點|新聞視頻|公司通告|招標公告|技術支持|信息公示|
業(yè)務介紹|業(yè)務領域|
生活垃圾衛(wèi)生填埋場|污水處理場|其他工程項目|
資料下載|通告中心|意見箱|
招聘精英|招聘流程|投遞簡歷|
企業(yè)文化|團隊風采|
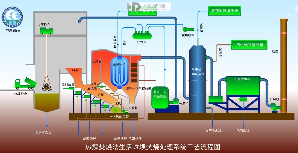
項目名稱:河池大化、環(huán)江生活垃圾焚燒熱解項目
運營日期:2016-06-29
項目類型:
總投資:
2016年6日中標負責大化瑤族自治縣共和鄉(xiāng)、板升鄉(xiāng)、北景鄉(xiāng)、古文鄉(xiāng)、江南鄉(xiāng)、巖灘鎮(zhèn)低溫熱解氣化處理設備的采購和安裝工程;大化板升鄉(xiāng)弄納村、共和鄉(xiāng)碧草村、環(huán)江縣東興鎮(zhèn)、下南鄉(xiāng)等18個鄉(xiāng)、鎮(zhèn)、村垃圾焚燒站建設工程。
網(wǎng)站首頁 | 法律聲明 | 聯(lián)系我們
廣西華都環(huán)境投資集團有限公司 版權所有 桂ICP備13003759號-2 技術支持: 廣西共振廣告